HighByte Intelligence Hub 4.4: lisää älykkyyttä teollisiin dataputkiin

Teollisuudessa tekoälyn hyödyntäminen etenee nyt pilotoinneista tuotantoon. Samalla yksi haaste korostuu: data on hajallaan, ja sen yhdistäminen on hidasta ja työlästä.
HighByte Intelligence Hubin uusi versio 4.4 vastaa tähän suoraan. Se helpottaa hajautetun datan hyödyntämistä ja nopeuttaa dataputkien rakentamista tekoälyn avulla.
Keskeiset uudet ominaisuudet HighByte Intelligence Hub 4.4:ssä
- Central Data (federoitu datamalli)
Mahdollistaa hajautetun datan hyödyntämisen keskitetysti ilman datan siirtämistä
- Tapahtumapohjaiset datatilaukset
Mahdollistaa tapahtumapohjaisen datankäsittelyn ilman jatkuvaa tiedon hakua.
- Pipeline AI Agent
Tekoälyavusteinen työkalu dataputkien rakentamiseen, muokkaamiseen ja ymmärtämiseen.
- Databricks Zerobus -tuki
Suora integraatio analytiikkaan
- i3X API -tuki
Parempi yhteensopivuus tulevaisuuden ratkaisuiden kanssa
Data käyttöön ilman raskaita integraatioita
Monessa teollisuusympäristössä data sijaitsee useissa järjestelmissä ja toimipisteissä. Perinteisesti sen yhdistäminen on vaatinut erillisiä integraatioita ja datan siirtämistä keskitettyihin järjestelmiin.
Intelligence Hubin uusi Central Data -toiminnallisuus (federoitu nimiavaruus) muuttaa tämän.
Nyt voit keskitetyn hubin kautta päästä etähubien (remote hubs) nimiavaruuksiin ja dataan suoraan käsiksi – ilman erillisiä integraatioita tai järjestelmäkehitystä. Data on näin helposti hyödynnettävissä useista lähteistä keskitetyn hubin kautta, esimerkiksi analytiikkaa ja raportointia varten.
Keskitetty hub voi:
- selata etähubien nimiavaruuksia (namespace)
- suorittaa Smart Query -kyselyjä
- rakentaa pipelineja, jotka hyödyntävät etähubien dataa ikään kuin se olisi paikallista
→ Tämä yksinkertaistaa erityisesti monitoimipaikkaisten ympäristöjen hallintaa ja vähentää integraatioihin liittyvää työtä.


Haluatko nähdä tämän käytännössä?
Katso videolta, kuinka Central Data otetaan käyttöön ja hajautettua dataa hyödynnetään keskitetysti Smart Queryn avulla.
Tapahtumapohjainen datan käsittely
Versio 4.4 tuo mukanaan uudet Internal Subscriptions -toiminnallisuudet, jotka mahdollistavat datan tapahtumapohjaisen käsittelyn.
Pipeline voi tilata tapahtumia:
- kokonaisista nimiavaruuksista
- yksittäisistä instansseista
- OPC UA -haaroista ja kokoelmista
→ Tämä poistaa tarpeen jatkuvalle aikaperusteiselle kyselylle ja parantaa datavirran tehokkuutta erityisesti tilanteissa, joissa data muuttuu usein. Toiminnallisuus toimii myös federoidussa datassa, tukien hajautettujen ympäristöjen hallintaa.
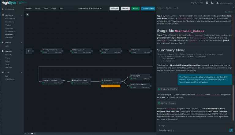
Nopeampi dataputkien rakentaminen tekoälyn avulla
HighByte Intelligence Hub 4.4 tuo mukanaan Pipeline AI Agent – tekoälyavusteisen työkalun dataputkien rakentamiseen ja ylläpitoon.
Nyt käyttäjä voi:
- pyytää agenttia selittämään olemassa olevan dataputken
- luoda uuden dataputken käyttämällä luonnollista kieltä
- muokata dataputken eri vaiheita ilman raskasta manuaalista työtä
Agentin ehdottamat muutokset näkyvät tarkasti Pipeline-näkymässä. Käyttäjä voi testata ja tarkistaa ne ennen käyttöönottoa.
→ Tämä nopeuttaa tekemistä ja vähentää riippuvuutta yksittäisistä asiantuntijoista.


Haluatko nähdä tämän käytännössä?
Katso videolta, kuinka Pipeline AI Agent toimii.
Databricks Zerobus
Databricks on laajasti käytetty alusta analytiikkaan ja tekoälyyn. Versiossa 4.4 mukana oleva Databricks Zerobus mahdollistaa datan siirron suoraan Databricksiin ilman erillisiä integraatiokerroksia, kuten Kafkaa tai Event Hubseja.

HighByte Intelligence Hub kattaa Databricks-integraation kaikki keskeiset käyttötavat.
i3X
i3X on uusi rajapintastandardi, joka yhtenäistää eri järjestelmien tavan hyödyntää dataa. Intelligence Hub 4.4 tuo varhaisen i3X Server -toteutuksen, joka helpottaa integraatioita ja parantaa yhteensopivuutta.
Tulevaisuusvalmista datan hallintaa
HighByte Intelligence Hub 4.4 helpottaa hajautetun datan kokoamista, ymmärtämistä ja hyödyntämistä käytännössä. Uudet ominaisuudet datan keskitettyyn hallintaan, integraatioiden yhtenäistämiseen ja dataputkien konfigurointiin parantavat kokonaisuuden hallintaa ja tekevät ratkaisujen skaalaamisesta helpompaa.
Heräsikö kysymyksiä?
Haluatko lisätietoa Intelligence Hubista tai tarvitsetko apua päivityksen kanssa?
Jätä viesti – vastaan sinulle mahdollisimman pian.

