HighByte Intelligence Hub 4.4: Federated Data og AI-drevne Pipelines

En ny versjon av DataOps-plattformen Intelligence Hub er tilgjengelig! HighByte Intelligence Hub 4.4 kommer med en rekke forbedringer i dataintegrasjon, pipeline-utvikling og industriell konnektivitet.
Nye funksjoner inkluderer Federated Namespaces, i3X Server, AI-drevet Pipeline-bygger og nye tilkoblingsmetoder. Dette gjør det enklere for bedrifter å konsolidere, strukturere og distribuere data på tvers av komplekse miljøer.
Dette er nytt i Intelligence Hub 4.4
Trykk på overskriften for flere detaljer om hver funksjon.
Bygge Federated Namespaces med Central Data
Central Data gjør det mulig å samle distribuerte data i ett felles Namespace. Dataene forblir Federated, men kan utforskes, mappes, forespørres og brukes sentralt.
Interne subscription-triggers
Automatisk event-generering ved dataendringer på tvers av Instances, Namespace og OPC UA, uten behov for polling.
Databricks Zerobus-forbindelse
Strøm industrielle data direkte inn i Databricks.
Ny i3X Server
Eksponer kontekstualiserte industrielle data til hvilken som helst i3X-kompatibel klient.
Pipeline AI Agent
Bygge, redigere og feilsøke Pipeline-konfigurasjoner med naturlig språk med AI.
Central Data
HighByte Intelligence 4.0 introduserer Central Data, som gjør det mulig å samle og bruke federated data fra flere fjern-hubs i én sentral hub. Den sentrale huben får direkte innsyn i Namespaces fra hver tilkoblet hub, og du kan jobbe med dataene som de var lokale, uten at de flyttes eller kopieres.

Dette gjør det enkelt å søke i data, kjøre Smart Queries og bygge Pipelines på tvers av lokasjoner, – alt fra ett sted. Resultatet er enklere arkitektur, mindre duplisering og én felles måte å levere data til sentrale systemer og applikasjoner.
Interne abonnementer
Intelligence Hub har lenge hatt støtte for abonnementer på event-drevne kilder som OPC UA og MQTT. Med HighByte Intelligence Hub 4.4 utvides dette til å også omfatte komplekse objekter, som Instances, Namespaces og OPC UA-grener og samlinger.
Når underliggende data endres, genereres det automatisk events ved hjelp av nye pipeline-triggere. Dette gjelder også sammensatte objekter med data fra flere kilder, der event-payload alltid inneholder siste verdier. Abonnementer fungerer også på Namespaces, inkludert federated noder via Central Data, som gjør det mulig å reagere på endringer uten polling.
Resultatet er enklere pipeline-design, mer pålitelig dataflyt og bedre støtte for både lokale og distribuerte datakilder.
Databricks Zerobus
Databricks er en av de mest brukte plattformene for Analytics og AI workloads, HighByte Intelligence Hub kommer med bred støtte for integrasjon på tvers av bulk, spørring og streaming.
HighByte Intelligence Hub 4.4 introduserer innebygd støtte for Databricks Zerobus, et nytt serverløst grensesnitt for direkte streaming-innlastning. Dette gjør det mulig å streame data med lav latenstid direkte inn i Delta-tabeller, uten behov for mellomliggende tjenester som Kafka eller Event Hubs. Tabeller og skjemaer opprettes og utvikles automatisk basert på modellene i Intelligence Hub, og data blir umiddelbart tilgjengelig i Delta Lake og Unity Catalog.

Med Zerobus dekker Intelligence Hub nå hele spekteret av direkte Databricks-integrasjon, fra bulk og streaming til spørring og reverse ETL.
i3X Server
i3X (Industrial Information Interoperability eXchange) er en standardisert API for industrielle applikasjoner som utvikles av CESMII. i3X er per nå i en pre-release alfaversjon, med mål om en komplett 1.0-versjon i 2026.
HighByte Intelligence Hub 4.4 introduserer en tidlig implementering av i3X Server, som gjør Intelligence Hub til et av de første produktene med støtte for i3X. I3X eksponerer Intelligence Hub Namespace, inkludert innebygde og brukerdefinerte modeller, til i3X-kompatible klienter som kan browse, lese og abonnere på data via et standardisert grensesnitt.
Dette bygger videre på HighBytes «API first»-tilnærming til industriell DataOps, og utfyller eksisterende grensesnitt som REST Data Server og MCP Server.
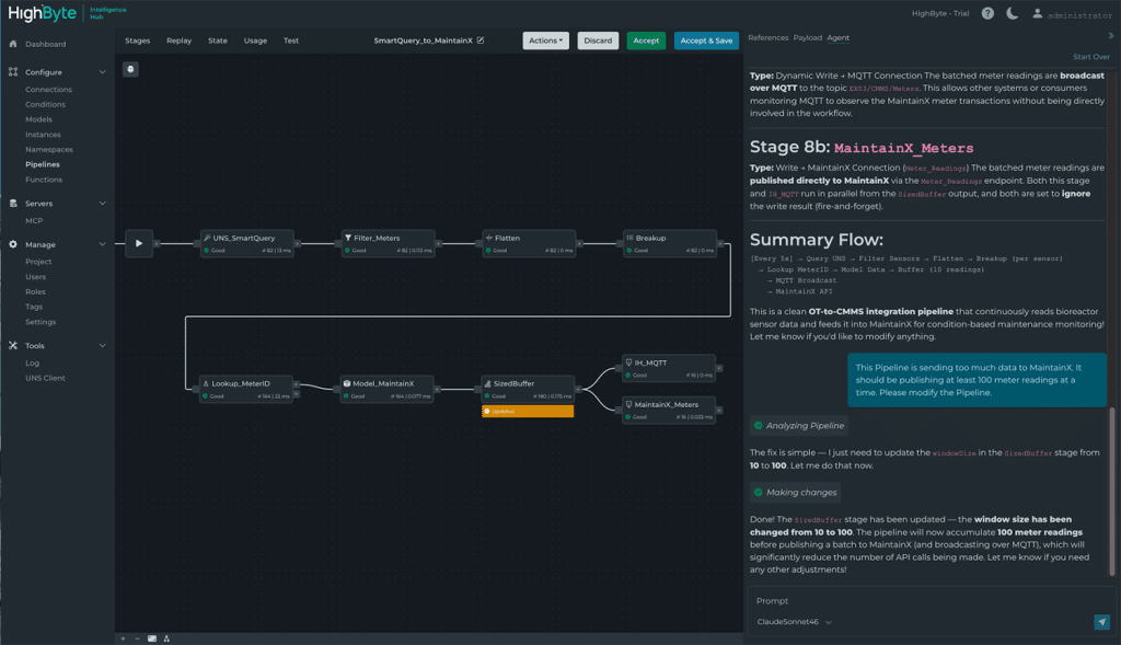
Pipeline AI Agent
Pipeline AI Agent er en innebygd AI-agent som gjør det enklere å forstå, bygge og endre Pipelines. Via dialog med naturlig språk kan du be agenten forklare hva en eksisterende Pipeline gjør, foreslå endringer eller opprette nye Pipelines. Alle forslag vises tydelig i Pipelines-grensesnittet, slik at du kan teste, debugge og godkjenne endringer steg for steg.

To praktiske eksempler på bruk av Pipeline AI Agent:
«Jeg feilsøker en Pipeline som noen andre har bygd, som jeg ikke kjenner til. Forklar hva den gjør steg-for-steg.»
«Jeg skal lage en dataflyt som abonnerer på boiler-topic, køer 100 dataendringer, konverterer dem til parquet-format og laster opp filen til Azure Blob Storage med gjeldende tidsstempel.»
Dette gjør det lettere å komme i gang for nye brukere og forenkler vedlikehold over tid, samtidig som menneskelig kontroll beholdes i hele prosessen.
En fremtidsrettet industriell DataOps-løsning
HighByte Intelligence Hub 4.4 tar industriell DataOps et viktig steg videre ved å gjøre distribuerte data enklere å samle, forstå og bruke. Med nye muligheter for sentralisering, standardisert integrasjon og Pipeline-konfigurasjon gir siste versjon bedre kontroll og et sterkere fundament for skalerbare, datadrevne løsninger.
